lukbyte - consultoria de redes
Consultoria Especializada para redes de computadores

Sua Rede Estável e Escalável

Do básico ao avançado. Soluções de engenharia de rede para garantir alta disponibilidade, baixa latência e clientes satisfeitos.

O Que Eu Faço

Soluções completas para estruturar, otimizar e expandir a infraestrutura lógica da sua rede.

Roteamento Avançado

Implementação e otimização de protocolos de roteamento dinâmico para garantir redundância.

BGP OSPF MPLS

Infraestrutura & Switching

Segmentação de rede, VLANs, STP e configuração de equipamentos de borda e agregação.

VLAN LACP QoS

CGNAT & IPv6

Transição suave para IPv6 e implementação eficiente de CGNAT para otimização de recursos IPv4.

Dual Stack CGNAT

Monitoramento & NOC

Visibilidade total da sua rede com dashboards personalizados e alertas proativos.

Zabbix Grafana Elasticsearch

Segurança de Rede

Hardening de equipamentos, Firewalls e proteção contra ataques DDoS.

Firewall Hardening

Virtualização & Linux

Servidores para serviços críticos (DNS, Radius, Speedtest) rodando em ambiente Linux robusto.

Proxmox Linux

Monitoramento & Visibilidade Avançada

Tenha controle total da sua rede com ferramentas de monitoramento de última geração. Veja o que está acontecendo em tempo real.

Netflow & Logs CGNAT

Visualize o fluxo de tráfego detalhado e mantenha logs de CGNAT para conformidade legal (Marco Civil).

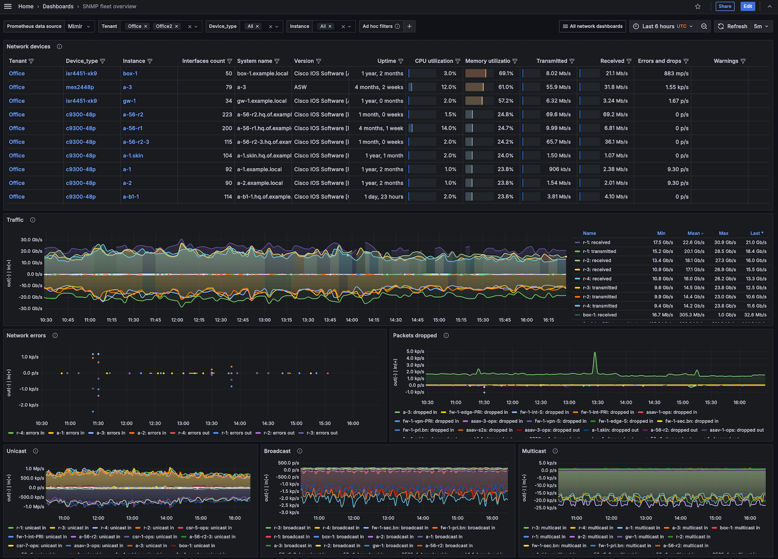
Monitoramento SNMP

Acompanhe o desempenho dos seus equipamentos em tempo real, com gráficos de uso e alertas.

Tráfego Entrada/Saída

Tenha controle total sobre a banda consumida, com gráficos claros de upload e download.

Downdetector (Zabbix/Dude/Grafana)

Monitoramento de ping em tempo real para grandes destinos (Google, Facebook, IXs) para identificar falhas massivas.

Domínio das Principais Tecnologias do Mercado

Não importa o vendor do seu equipamento. Trabalho com as principais marcas e sistemas operacionais utilizados em grandes backbones e redes de computadores.

Experiência prática em ambientes de missão crítica
Foco em documentação e transferência de conhecimento
Resolução rápida de incidentes (Troubleshooting)
Projetos personalizados para a realidade da sua rede

Stack Tecnológico

MikroTik
Huawei
Cisco
Juniper
Ubiquiti
Datacom
VyOS
Linux


Vamos Conversar Sobre Sua Rede?

Sua rede precisa de atenção profissional? Entre em contato diretamente para um orçamento ou diagnóstico.

Lukbyte analyst

Soluções de Rede de Alta Performance.

© Todos os direitos reservados.